Deploying CData Sync in a Kubernetes Environment



CData Sync provides automated, continuous replication of your enterprise data to any data store.

Containerization technology enables you to create applications rapidly and securely and to deploy your application containers to any infrastructure. However, manually installing and managing each container in your system can be time-consuming, error prone, and resource intensive. To avoid these issues, you need a tool that automates the processes for deployment, scaling, and managing your containerized applications.

Kubernetes, a popular open-source platform built on fifteen years of container-management experience at Google, solves those issues by automating and managing all processes that are involved in deployment and scaling of containerized applications. By deploying CData Sync in a Kubernetes environment, you can take advantage of Kubernetes’ orchestration functionality, including high availability (no downtime), scalability of loads, and backup-and-restore capabilities.

This article provides step-by-step instructions for deploying Sync in the Kubernetes environment, and it lists the tools that you need for that process.

Requirements

The following tools are required in order to deploy Sync in Kubernetes:

Deploying CData Sync in a Kubernetes Environment

The basic steps for deploying Sync in Kubernetes are as follows:

  1. Gather resources and build a Docker image.
  2. Build a Docker container.
  3. Push Docker Image
  4. Create PVC and PV
  5. Deploy Sync in Kubernetes

Each of these main steps are broken into multiple steps in the following sections:

Step 1: Gather Resources and Build a Docker Image

  1. Create a new folder locally. Include the following items in this folder:
    • sync.jar file
    • sync.properties file
    • webapp folder (which contains the sync.war file)
    The files, along with the webapp folder, are installed with Sync, as shown in this example folder structure:
  2. Create a file named Dockerfile in the same folder that you created in Step 1. Include the following content in that file:
    FROM mcr.microsoft.com/openjdk/jdk:11-ubuntu
    
    # copy required files and fix permissions
    RUN mkdir -p /opt/sync/webapp
    WORKDIR /opt/sync/
    
    COPY sync.jar sync.jar
    COPY webapp/sync.war webapp/sync.war
    COPY sync.properties /opt/sync/
    
    RUN addgroup --system --gid 20000 cdatasync \
        && adduser --system --uid 20000 --gid 20000 cdatasync \
        && mkdir -p /var/opt/sync \
        && chown -R cdatasync:cdatasync /var/opt/sync \
        && chown -R cdatasync:cdatasync /opt/sync
    
    # change user and set environment
    USER cdatasync
    ENV APP_DIRECTORY=/var/opt/sync
    
    EXPOSE 8181
    
    # run the app
    CMD ["java","-jar","sync.jar"]
  3. Create a database server to use as the application database (ApplicationDatabase).
    1. Create a database (for example, a PostgreSQL database) in Azure:
      az postgres server create
          --resource-group ResourceGroup
          --name ServerName
      The output from this command are your credentials. You can also access your credentials from within your Azure portal in your web browser.
    2. Add the credentials to the cdata.app.db configuration that is in the sync.properties file, as shown below. (The sync.properties file resides in InstallationDirectory.)
      cdata.app.db=jdbc:cdata:mysql:Server=ServerName;Database=DatabaseName;User=UserName;Password=Password;UseSSL=True;UseConnectionPooling=True;
  4. Create an Azure volume for ApplicationDirectory.
    1. Create the account:
      az storage account create
          --name AccountName
          --resource-group ResourceGroup
          --kind FileStorage
          --sku Premium_LRS
      Note: For better performance, the Premium storage type is recommended for locally redundant storage.
    2. Create a file share on the storage account:
      az storage share-rm create
          --resource-group ResourceGroup
          --storage-account AccountName
          --name ShareName
          --quota 100

Step 2: Build a Docker Container

  1. Navigate in the terminal (if you are not already there) to the local folder that you created earlier which contains the sync.war and the other resources.
  2. Build the Docker container image by running the following command. This image is named “sync”.
    docker build . -t sync
  3. Once the container image has been built, test to ensure that Sync will start when the container image is run. To run the container image, issue the following command.
    docker run -p 8181:8181 -d sync
  4. Confirm the app is running by visiting http://localhost:8181. Once you confirmed the app can run locally, you can stop the container.

Step 3: Push Docker Image

  1. Create Kubernetes services on Azure
    1. Make sure to create a container registry inside your Azure Kubernetes Service as you will need it in later steps.
  2. Login to your Azure account from the command line. Depending on which version (Windows/Linux) of Azure CLI you have installed, you will need to login from the appropriate terminal. To login, issue this command:
    az login
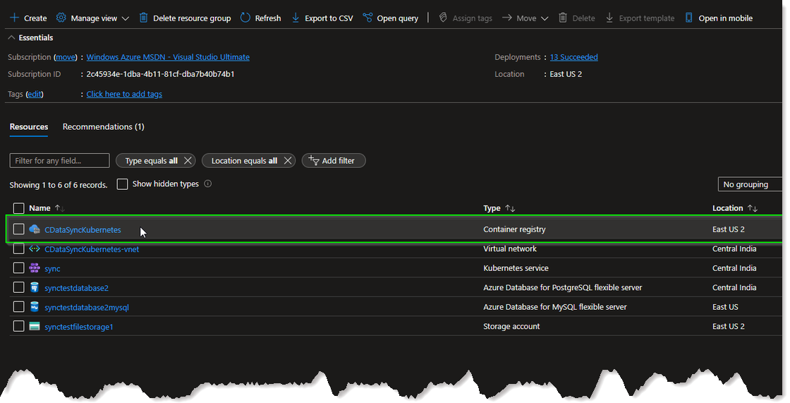
  3. Navigate to your resource group in the Azure Kubernetes Service and locate the container registry. You need this registry to retrieve the login server.
    1. In your Azure Kubernetes Service, navigate to your resource group.
    2. Locate the container registry that is inside the resource group.
    3. The login server is available inside the container registry, as shown below:
  4. Login to the container registry by using your username, password, and login server. If you do not know your username and password, you can view them within the Settings → Access Keys tab within your container registry.
    az acr login
        --name LoginServerName
        --username YourUserName
        --password YourPassword
  5. Add a tag (optional) and push your local docker image into the container registry by running these two commands:
    docker tag LocalImageName LoginServerName/name:value
    docker push LoginServerName/name:value
  6. You will then be able to see your repository and image within your Azure Container Registry. You can check by navigating to your container registry → Services → Repositories

Step 4: Create PVC and PV

To use the storage account and file share that you created earlier, you must create a definition for this resource within Kubernetes so that it knows what it is and how to use it. This is made up of two parts: Persistent Volume and a Persistent Volume Claim.

A persistent volume (PV) represents a piece of storage that has been provisioned for use with Kubernetes pods. A persistent volume claim (PVC) uses the storage class object to dynamically provision an Azure file share.

Azure provides a guide for how to do this, which you can read and follow at Create and use a volume with Azure Files in Azure Kubernetes Service (AKS). The main steps are outlined below:

  1. Navigate to your Kubernetes Service in Azure and click Connect. Then, Azure displays the commands that must be run in order to connect to the cluster. You can validate that you are connected by running the command below:
    kubectl get nodes
  2. Create a Kubernetes Secret:
    1. Create a STORAGE_KEY environment variable by using the following command, replacing nodeResourceGroupName and myAKSStorageAccount with your values. This variable will be used in the next step.
      STORAGE_KEY=$(az storage account keys list --resource-group nodeResourceGroupName --account-name myAKSStorageAccount --query "[0].value" -o tsv)
    2. Create the secret using the kubectl create secret command, replacing nodeResourceGroupName and myAKSStorageAccount with your values. The name of this secret is “azure-secret” and this name will need to be referenced in subsequent steps.
      kubectl create secret generic azure-secret --from-literal=azurestorageaccountname=myAKSStorageAccount --from-literal=azurestorageaccountkey=$STORAGE_KEY
  3. Create a PV:
    1. Create a file called sync-pv.yaml and include the following contents. Under csi, update resourceGroup, volumeHandle, and shareName with your values:
      apiVersion: v1
      kind: PersistentVolume
      metadata:
          annotations:
              pv.kubernetes.io/provisioned-by: file.csi.azure.com
          name: azurefile
      spec:
          capacity:
              storage: 5Gi
          accessModes:
              - ReadWriteMany
          persistentVolumeReclaimPolicy: Retain
          storageClassName: azurefile-csi
          csi:
              driver: file.csi.azure.com
              volumeHandle: "{resource-group-name}#{account-name}#{file-share-name}"  # make sure this volumeid is unique for every identical share in the cluster
              volumeAttributes:
                  resourceGroup: my-resource-group  # optional, only set this when storage account is not in the same resource group as node
                  shareName: my-share-name
              nodeStageSecretRef:
                  name: azure-secret
                  namespace: default
          mountOptions:
              - dir_mode=0777
              - file_mode=0777
              - uid=20000
              - gid=20000Create
              - mfsymlinks
              - cache=strict
              - nosharesock
    2. Create the PV in your AKS environment by running the command below:
      kubectl create -f sync-pv.yaml
  4. Create a PVC:
    1. Create a new file named sync-pvc.yaml and copy the following contents. Note, the default azurefile-csi storage class is utilized. Additionally, the volumeName value must match the name of the PV you created in the previous step:
      apiVersion: v1
      kind: PersistentVolumeClaim
      metadata:
          name: azurefile
      spec:
          accessModes:
              - ReadWriteMany
          storageClassName: azurefile-csi
          volumeName: azurefile
          resources:
              requests:
                  storage: 100Gi
    2. Create the PVC in your AKS environment using the command below:
      kubectl apply -f my-pvc.yaml

Step 5: Deploy Sync in Kubernetes

With the PV and PVC created, it is time to create the Sync deployment within the AKS environment. Follow the below steps.

  1. Ensure you are connected to your AKS environment. Validate that you are connected by running the code below:
    kubectl get nodes
  2. Create a Kubernetes Docker Secret. This secret is similar to the one created earlier but this one is responsible for providing credentials to be able to pull the docker image from the container registry. This is outlined in more detail within the Kubernetes documentation here. To create the secret, run the following command, substituting the appropriate uppercase values and replacing name with the name you want for the secret. Email is not required:
    kubectl create secret docker-registry name \
        --docker-server=DOCKER_REGISTRY_SERVER \
        --docker-username=DOCKER_USER \
        --docker-password=DOCKER_PASSWORD \
        --docker-email=DOCKER_EMAIL
  3. Create a Deployment YAML file for Sync. Create a file sync.yaml and use the below content but ensure that the values for image, the name value for imagePullSecrets and claimName match the values of the resources which you have created.
    apiVersion: apps/v1
    kind: Deployment
    metadata:
        name: sync
    spec:
        replicas: 1
        selector:
            matchLabels:
                app: sync
        template:
            metadata:
                labels:
                    app: sync
            spec:
                securityContext:
                    runAsUser: 20000
                    runAsGroup: 20000
                    fsGroup: 20000
                containers:
                - name: sync
                    image: cdatadocstest.azurecr.io/sync:latest
                    imagePullPolicy: Always
                    ports:
                    - containerPort: 8181
                    volumeMounts:
                        - mountPath: /cdata/data
                        name: azure
                        readOnly: false
                imagePullSecrets:
                    - name: docker-secret
                volumes:
                    - name: azure
                    persistentVolumeClaim:
                        claimName: azurefile
  4. Push your deployment to AKS by issuing the command below:
    kubectl apply -f sync.yaml
  5. Ensure your deployment is running by running the command below. If configured correctly, you should see the Sync deployment running and available:
    kubectl get deployments
  6. Expose Sync publicly by running the command below:
    kubectl expose deployment sync --type=LoadBalancer --port=8181
    1. Verify a public IP has been assigned to the Sync deployment by running the command below and note the EXTERNAL-IP for the Sync service:
      kubectl get all
  7. You can now access the app by using http://EXTERNAL-IP:8181

Free Trial & More Information

Now that you have seen how to deploy Sync in the Kubernetes environment, visit our CData Sync page to read more information about CData Sync and download a free trial. Start consolidating your enterprise data to a cloud data warehouse today! As always, our world-class Support Team is ready to answer any questions you may have.